今天,我们来聊聊业务代码写完,是不是就意味着生产就绪,可以直接投产了。
所谓生产就绪(Production-ready),是指应用开发完成要投入生产环境,开发层面需要额外做的一些工作。在我看来,如果应用只是开发完成了功能代码,然后就直接投产,那意味着应用其实在裸奔。在这种情况下,遇到问题因为缺乏有效的监控导致无法排查定位问题,同时很可能遇到问题我们自己都不知道,需要依靠用户反馈才知道应用出了问题。
那么,生产就绪需要做哪些工作呢?我认为,以下三方面的工作最重要。
第一,提供健康检测接口。传统采用 ping 的方式对应用进行探活检测并不准确。有的时候,应用的关键内部或外部依赖已经离线,导致其根本无法正常工作,但其对外的 Web 端口或管理端口是可以 ping 通的。我们应该提供一个专有的监控检测接口,并尽可能触达一些内部组件。
第二,暴露应用内部信息。应用内部诸如线程池、内存队列等组件,往往在应用内部扮演了重要的角色,如果应用或应用框架可以对外暴露这些重要信息,并加以监控,那么就有可能在诸如 OOM 等重大问题暴露之前发现蛛丝马迹,避免出现更大的问题。
第三,建立应用指标 Metrics 监控。Metrics 可以翻译为度量或者指标,指的是对于一些关键信息以可聚合的、数值的形式做定期统计,并绘制出各种趋势图表。这里的指标监控,包括两个方面:一是,应用内部重要组件的指标监控,比如 JVM 的一些指标、接口的 QPS 等;二是,应用的业务数据的监控,比如电商订单量、游戏在线人数等。
今天,我就通过实际案例,和你聊聊如何快速实现这三方面的工作。
Spring Boot 有一个 Actuator 模块,封装了诸如健康检测、应用内部信息、Metrics 指标等生产就绪的功能。今天这一讲后面的内容都是基于 Actuator 的,因此我们需要先完成 Actuator 的引入和配置。
我们可以像这样在 pom 中通过添加依赖的方式引入 Actuator:
<dependency>
<groupId>org.springframework.boot</groupId>
<artifactId>spring-boot-starter-actuator</artifactId>
</dependency>
之后,你就可以直接使用 Actuator 了,但还要注意一些重要的配置:
如果你不希望 Web 应用的 Actuator 管理端口和应用端口重合的话,可以使用 management.server.port 设置独立的端口。
Actuator 自带了很多开箱即用提供信息的端点(Endpoint),可以通过 JMX 或 Web 两种方式进行暴露。考虑到有些信息比较敏感,这些内置的端点默认不是完全开启的,你可以通过官网查看这些默认值。在这里,为了方便后续 Demo,我们设置所有端点通过 Web 方式开启。
默认情况下,Actuator 的 Web 访问方式的根地址为 /actuator,可以通过 management.endpoints.web.base-path 参数进行修改。我来演示下,如何将其修改为 /admin。
management.server.port=45679
management.endpoints.web.exposure.include=*
management.endpoints.web.base-path=/admin
现在,你就可以访问 http://localhost:45679/admin ,来查看 Actuator 的所有功能 URL 了:

其中,大部分端点提供的是只读信息,比如查询 Spring 的 Bean、ConfigurableEnvironment、定时任务、SpringBoot 自动配置、Spring MVC 映射等;少部分端点还提供了修改功能,比如优雅关闭程序、下载线程 Dump、下载堆 Dump、修改日志级别等。
你可以访问这里,查看所有这些端点的功能,详细了解它们提供的信息以及实现的操作。此外,我再分享一个不错的 Spring Boot 管理工具Spring Boot Admin,它把大部分 Actuator 端点提供的功能封装为了 Web UI。
在这一讲开始我们提到,健康检测接口可以让监控系统或发布工具知晓应用的真实健康状态,比 ping 应用端口更可靠。不过,要达到这种效果最关键的是,我们能确保健康检测接口可以探查到关键组件的状态。
好在 Spring Boot Actuator 帮我们预先实现了诸如数据库、InfluxDB、Elasticsearch、Redis、RabbitMQ 等三方系统的健康检测指示器 HealthIndicator。
通过 Spring Boot 的自动配置,这些指示器会自动生效。当这些组件有问题的时候,HealthIndicator 会返回 DOWN 或 OUT_OF_SERVICE 状态,health 端点 HTTP 响应状态码也会变为 503,我们可以以此来配置程序健康状态监控报警。
为了演示,我们可以修改配置文件,把 management.endpoint.health.show-details 参数设置为 always,让所有用户都可以直接查看各个组件的健康情况(如果配置为 when-authorized,那么可以结合 management.endpoint.health.roles 配置授权的角色):
management.endpoint.health.show-details=always
访问 health 端点可以看到,数据库、磁盘、RabbitMQ、Redis 等组件健康状态是 UP,整个应用的状态也是 UP:

在了解了基本配置之后,我们考虑一下,如果程序依赖一个很重要的三方服务,我们希望这个服务无法访问的时候,应用本身的健康状态也是 DOWN。
比如三方服务有一个 user 接口,出现异常的概率是 50%:
@Slf4j
@RestController
@RequestMapping("user")
public class UserServiceController {
@GetMapping
public User getUser(@RequestParam("userId") long id) {
//一半概率返回正确响应,一半概率抛异常
if (ThreadLocalRandom.current().nextInt() % 2 == 0)
return new User(id, "name" + id);
else
throw new RuntimeException("error");
}
}
要实现这个 user 接口是否正确响应和程序整体的健康状态挂钩的话,很简单,只需定义一个 UserServiceHealthIndicator 实现 HealthIndicator 接口即可。
在 health 方法中,我们通过 RestTemplate 来访问这个 user 接口,如果结果正确则返回 Health.up(),并把调用执行耗时和结果作为补充信息加入 Health 对象中。如果调用接口出现异常,则返回 Health.down(),并把异常信息作为补充信息加入 Health 对象中:
@Component
@Slf4j
public class UserServiceHealthIndicator implements HealthIndicator {
@Autowired
private RestTemplate restTemplate;
@Override
public Health health() {
long begin = System.currentTimeMillis();
long userId = 1L;
User user = null;
try {
//访问远程接口
user = restTemplate.getForObject("http://localhost:45678/user?userId=" + userId, User.class);
if (user != null && user.getUserId() == userId) {
//结果正确,返回UP状态,补充提供耗时和用户信息
return Health.up()
.withDetail("user", user)
.withDetail("took", System.currentTimeMillis() - begin)
.build();
} else {
//结果不正确,返回DOWN状态,补充提供耗时
return Health.down().withDetail("took", System.currentTimeMillis() - begin).build();
}
} catch (Exception ex) {
//出现异常,先记录异常,然后返回DOWN状态,补充提供异常信息和耗时
log.warn("health check failed!", ex);
return Health.down(ex).withDetail("took", System.currentTimeMillis() - begin).build();
}
}
}
我们再来看一个聚合多个 HealthIndicator 的案例,也就是定义一个 CompositeHealthContributor 来聚合多个 HealthContributor,实现一组线程池的监控。
首先,在 ThreadPoolProvider 中定义两个线程池,其中 demoThreadPool 是包含一个工作线程的线程池,类型是 ArrayBlockingQueue,阻塞队列的长度为 10;还有一个 ioThreadPool 模拟 IO 操作线程池,核心线程数 10,最大线程数 50:
public class ThreadPoolProvider {
//一个工作线程的线程池,队列长度10
private static ThreadPoolExecutor demoThreadPool = new ThreadPoolExecutor(
1, 1,
2, TimeUnit.SECONDS,
new ArrayBlockingQueue<>(10),
new ThreadFactoryBuilder().setNameFormat("demo-threadpool-%d").get());
//核心线程数10,最大线程数50的线程池,队列长度50
private static ThreadPoolExecutor ioThreadPool = new ThreadPoolExecutor(
10, 50,
2, TimeUnit.SECONDS,
new ArrayBlockingQueue<>(100),
new ThreadFactoryBuilder().setNameFormat("io-threadpool-%d").get());
public static ThreadPoolExecutor getDemoThreadPool() {
return demoThreadPool;
}
public static ThreadPoolExecutor getIOThreadPool() {
return ioThreadPool;
}
}
然后,我们定义一个接口,来把耗时很长的任务提交到这个 demoThreadPool 线程池,以模拟线程池队列满的情况:
@GetMapping("slowTask")
public void slowTask() {
ThreadPoolProvider.getDemoThreadPool().execute(() -> {
try {
TimeUnit.HOURS.sleep(1);
} catch (InterruptedException e) {
}
});
}
做了这些准备工作后,让我们来真正实现自定义的 HealthIndicator 类,用于单一线程池的健康状态。
我们可以传入一个 ThreadPoolExecutor,通过判断队列剩余容量来确定这个组件的健康状态,有剩余量则返回 UP,否则返回 DOWN,并把线程池队列的两个重要数据,也就是当前队列元素个数和剩余量,作为补充信息加入 Health:
public class ThreadPoolHealthIndicator implements HealthIndicator {
private ThreadPoolExecutor threadPool;
public ThreadPoolHealthIndicator(ThreadPoolExecutor threadPool) {
this.threadPool = threadPool;
}
@Override
public Health health() {
//补充信息
Map<String, Integer> detail = new HashMap<>();
//队列当前元素个数
detail.put("queue_size", threadPool.getQueue().size());
//队列剩余容量
detail.put("queue_remaining", threadPool.getQueue().remainingCapacity());
//如果还有剩余量则返回UP,否则返回DOWN
if (threadPool.getQueue().remainingCapacity() > 0) {
return Health.up().withDetails(detail).build();
} else {
return Health.down().withDetails(detail).build();
}
}
}
再定义一个 CompositeHealthContributor,来聚合两个 ThreadPoolHealthIndicator 的实例,分别对应 ThreadPoolProvider 中定义的两个线程池:
@Component
public class ThreadPoolsHealthContributor implements CompositeHealthContributor {
//保存所有的子HealthContributor
private Map<String, HealthContributor> contributors = new HashMap<>();
ThreadPoolsHealthContributor() {
//对应ThreadPoolProvider中定义的两个线程池
this.contributors.put("demoThreadPool", new ThreadPoolHealthIndicator(ThreadPoolProvider.getDemoThreadPool()));
this.contributors.put("ioThreadPool", new ThreadPoolHealthIndicator(ThreadPoolProvider.getIOThreadPool()));
}
@Override
public HealthContributor getContributor(String name) {
//根据name找到某一个HealthContributor
return contributors.get(name);
}
@Override
public Iterator<NamedContributor<HealthContributor>> iterator() {
//返回NamedContributor的迭代器,NamedContributor也就是Contributor实例+一个命名
return contributors.entrySet().stream()
.map((entry) -> NamedContributor.of(entry.getKey(), entry.getValue())).iterator();
}
}
程序启动后可以看到,health 接口展现了线程池和外部服务 userService 的健康状态,以及一些具体信息:

我们看到一个 demoThreadPool 为 DOWN 导致父 threadPools 为 DOWN,进一步导致整个程序的 status 为 DOWN:

以上,就是通过自定义 HealthContributor 和 CompositeHealthContributor,来实现监控检测触达程序内部诸如三方服务、线程池等关键组件,是不是很方便呢?
额外补充一下,Spring Boot 2.3.0增强了健康检测的功能,细化了 Liveness 和 Readiness 两个端点,便于 Spring Boot 应用程序和 Kubernetes 整合。
除了可以把线程池的状态作为整个应用程序是否健康的依据外,我们还可以通过 Actuator 的 InfoContributor 功能,对外暴露程序内部重要组件的状态数据。这里,我会用一个例子演示使用 info 的 HTTP 端点、JMX MBean 这两种方式,如何查看状态数据。
我们看一个具体案例,实现一个 ThreadPoolInfoContributor 来展现线程池的信息。
@Component
public class ThreadPoolInfoContributor implements InfoContributor {
private static Map threadPoolInfo(ThreadPoolExecutor threadPool) {
Map<String, Object> info = new HashMap<>();
info.put("poolSize", threadPool.getPoolSize());//当前池大小
info.put("corePoolSize", threadPool.getCorePoolSize());//设置的核心池大小
info.put("largestPoolSize", threadPool.getLargestPoolSize());//最大达到过的池大小
info.put("maximumPoolSize", threadPool.getMaximumPoolSize());//设置的最大池大小
info.put("completedTaskCount", threadPool.getCompletedTaskCount());//总完成任务数
return info;
}
@Override
public void contribute(Info.Builder builder) {
builder.withDetail("demoThreadPool", threadPoolInfo(ThreadPoolProvider.getDemoThreadPool()));
builder.withDetail("ioThreadPool", threadPoolInfo(ThreadPoolProvider.getIOThreadPool()));
}
}
访问 /admin/info 接口,可以看到这些数据:

此外,如果设置开启 JMX 的话:
spring.jmx.enabled=true
可以通过 jconsole 工具,在 org.springframework.boot.Endpoint 中找到 Info 这个 MBean,然后执行 info 操作可以看到,我们刚才自定义的 InfoContributor 输出的有关两个线程池的信息:

这里,我再额外补充一点。对于查看和操作 MBean,除了使用 jconsole 之外,你可以使用 jolokia 把 JMX 转换为 HTTP 协议,引入依赖:
<dependency>
<groupId>org.jolokia</groupId>
<artifactId>jolokia-core</artifactId>
</dependency>
然后,你就可以通过 jolokia,来执行 org.springframework.boot:type=Endpoint,name=Info 这个 MBean 的 info 操作:

指标是指一组和时间关联的、衡量某个维度能力的量化数值。通过收集指标并展现为曲线图、饼图等图表,可以帮助我们快速定位、分析问题。
我们通过一个实际的案例,来看看如何通过图表快速定位问题。
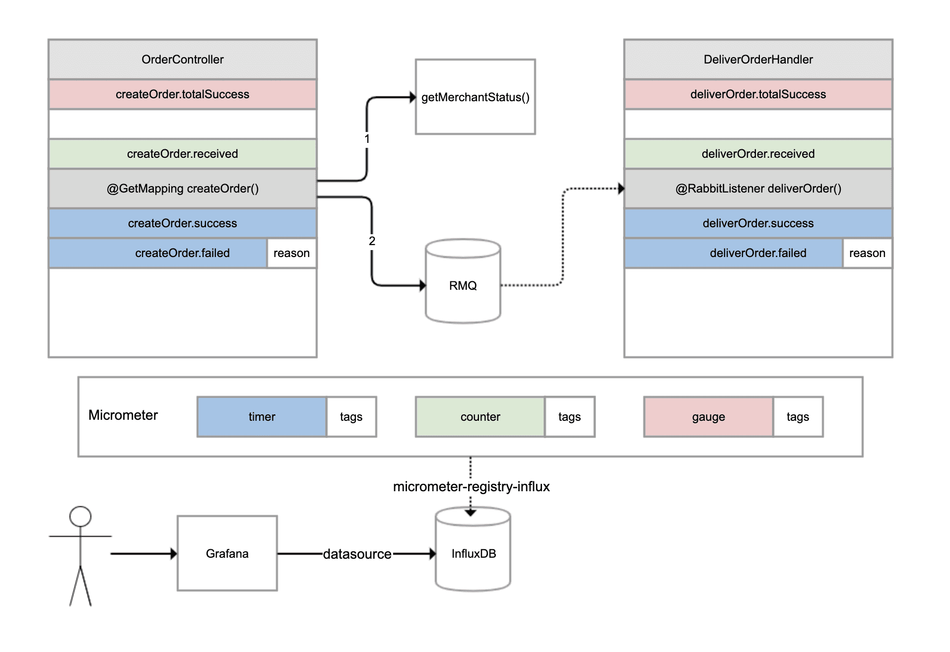
有一个外卖订单的下单和配送流程,如下图所示。OrderController 进行下单操作,下单操作前先判断参数,如果参数正确调用另一个服务查询商户状态,如果商户在营业的话继续下单,下单成功后发一条消息到 RabbitMQ 进行异步配送流程;然后另一个 DeliverOrderHandler 监听这条消息进行配送操作。

对于这样一个涉及同步调用和异步调用的业务流程,如果用户反馈下单失败,那我们如何才能快速知道是哪个环节出了问题呢?
这时,指标体系就可以发挥作用了。我们可以分别为下单和配送这两个重要操作,建立一些指标进行监控。
对于下单操作,可以建立 4 个指标:
下单总数量指标,监控整个系统当前累计的下单量;
下单请求指标,对于每次收到下单请求,在处理之前 +1;
下单成功指标,每次下单成功完成 +1;
下单失败指标,下单操作处理出现异常 +1,并且把异常原因附加到指标上。
对于配送操作,也是建立类似的 4 个指标。我们可以使用 Micrometer 框架实现指标的收集,它也是 Spring Boot Actuator 选用的指标框架。它实现了各种指标的抽象,常用的有三种:
gauge(红色),它反映的是指标当前的值,是多少就是多少,不能累计,比如本例中的下单总数量指标,又比如游戏的在线人数、JVM 当前线程数都可以认为是 gauge。
counter(绿色),每次调用一次方法值增加 1,是可以累计的,比如本例中的下单请求指标。举一个例子,如果 5 秒内我们调用了 10 次方法,Micrometer 也是每隔 5 秒把指标发送给后端存储系统一次,那么它可以只发送一次值,其值为 10。
timer(蓝色),类似 counter,只不过除了记录次数,还记录耗时,比如本例中的下单成功和下单失败两个指标。
所有的指标还可以附加一些 tags 标签,作为补充数据。比如,当操作执行失败的时候,我们就会附加一个 reason 标签到指标上。
Micrometer 除了抽象了指标外,还抽象了存储。你可以把 Micrometer 理解为类似 SLF4J 这样的框架,只不过后者针对日志抽象,而 Micrometer 是针对指标进行抽象。Micrometer 通过引入各种 registry,可以实现无缝对接各种监控系统或时间序列数据库。
在这个案例中,我们引入了 micrometer-registry-influx 依赖,目的是引入 Micrometer 的核心依赖,以及通过 Micrometer 对于InfluxDB(InfluxDB 是一个时间序列数据库,其专长是存储指标数据)的绑定,以实现指标数据可以保存到 InfluxDB:
<dependency>
<groupId>io.micrometer</groupId>
<artifactId>micrometer-registry-influx</artifactId>
</dependency>
然后,修改配置文件,启用指标输出到 InfluxDB 的开关、配置 InfluxDB 的地址,以及设置指标每秒在客户端聚合一次,然后发送到 InfluxDB:
management.metrics.export.influx.enabled=true
management.metrics.export.influx.uri=http://localhost:8086
management.metrics.export.influx.step=1S
接下来,我们在业务逻辑中增加相关的代码来记录指标。
下面是 OrderController 的实现,代码中有详细注释,我就不一一说明了。你需要注意观察如何通过 Micrometer 框架,来实现下单总数量、下单请求、下单成功和下单失败这四个指标,分别对应代码的第 17、25、43、47 行:
//下单操作,以及商户服务的接口
@Slf4j
@RestController
@RequestMapping("order")
public class OrderController {
//总订单创建数量
private AtomicLong createOrderCounter = new AtomicLong();
@Autowired
private RabbitTemplate rabbitTemplate;
@Autowired
private RestTemplate restTemplate;
@PostConstruct
public void init() {
//注册createOrder.received指标,gauge指标只需要像这样初始化一次,直接关联到AtomicLong引用即可
Metrics.gauge("createOrder.totalSuccess", createOrderCounter);
}
//下单接口,提供用户ID和商户ID作为入参
@GetMapping("createOrder")
public void createOrder(@RequestParam("userId") long userId, @RequestParam("merchantId") long merchantId) {
//记录一次createOrder.received指标,这是一个counter指标,表示收到下单请求
Metrics.counter("createOrder.received").increment();
Instant begin = Instant.now();
try {
TimeUnit.MILLISECONDS.sleep(200);
//模拟无效用户的情况,ID<10为无效用户
if (userId < 10)
throw new RuntimeException("invalid user");
//查询商户服务
Boolean merchantStatus = restTemplate.getForObject("http://localhost:45678/order/getMerchantStatus?merchantId=" + merchantId, Boolean.class);
if (merchantStatus == null || !merchantStatus)
throw new RuntimeException("closed merchant");
Order order = new Order();
order.setId(createOrderCounter.incrementAndGet()); //gauge指标可以得到自动更新
order.setUserId(userId);
order.setMerchantId(merchantId);
//发送MQ消息
rabbitTemplate.convertAndSend(Consts.EXCHANGE, Consts.ROUTING_KEY, order);
//记录一次createOrder.success指标,这是一个timer指标,表示下单成功,同时提供耗时
Metrics.timer("createOrder.success").record(Duration.between(begin, Instant.now()));
} catch (Exception ex) {
log.error("creareOrder userId {} failed", userId, ex);
//记录一次createOrder.failed指标,这是一个timer指标,表示下单失败,同时提供耗时,并且以tag记录失败原因
Metrics.timer("createOrder.failed", "reason", ex.getMessage()).record(Duration.between(begin, Instant.now()));
}
}
//商户查询接口
@GetMapping("getMerchantStatus")
public boolean getMerchantStatus(@RequestParam("merchantId") long merchantId) throws InterruptedException {
//只有商户ID为2的商户才是营业的
TimeUnit.MILLISECONDS.sleep(200);
return merchantId == 2;
}
}
当用户 ID<10 的时候,我们模拟用户数据无效的情况,当商户 ID 不为 2 的时候我们模拟商户不营业的情况。
接下来是 DeliverOrderHandler 配送服务的实现。
其中,deliverOrder 方法监听 OrderController 发出的 MQ 消息模拟配送。如下代码所示,第 17、25、32 和 36 行代码,实现了配送相关四个指标的记录:
//配送服务消息处理程序
@RestController
@Slf4j
@RequestMapping("deliver")
public class DeliverOrderHandler {
//配送服务运行状态
private volatile boolean deliverStatus = true;
private AtomicLong deliverCounter = new AtomicLong();
//通过一个外部接口来改变配送状态模拟配送服务停工
@PostMapping("status")
public void status(@RequestParam("status") boolean status) {
deliverStatus = status;
}
@PostConstruct
public void init() {
//同样注册一个gauge指标deliverOrder.totalSuccess,代表总的配送单量,只需注册一次即可
Metrics.gauge("deliverOrder.totalSuccess", deliverCounter);
}
//监听MQ消息
@RabbitListener(queues = Consts.QUEUE_NAME)
public void deliverOrder(Order order) {
Instant begin = Instant.now();
//对deliverOrder.received进行递增,代表收到一次订单消息,counter类型
Metrics.counter("deliverOrder.received").increment();
try {
if (!deliverStatus)
throw new RuntimeException("deliver outofservice");
TimeUnit.MILLISECONDS.sleep(500);
deliverCounter.incrementAndGet();
//配送成功指标deliverOrder.success,timer类型
Metrics.timer("deliverOrder.success").record(Duration.between(begin, Instant.now()));
} catch (Exception ex) {
log.error("deliver Order {} failed", order, ex);
//配送失败指标deliverOrder.failed,同样附加了失败原因作为tags,timer类型
Metrics.timer("deliverOrder.failed", "reason", ex.getMessage()).record(Duration.between(begin, Instant.now()));
}
}
}
同时,我们模拟了一个配送服务整体状态的开关,调用 status 接口可以修改其状态。至此,我们完成了场景准备,接下来开始配置指标监控。
首先,我们来安装 Grafana。然后进入 Grafana 配置一个 InfluxDB 数据源:

配置好数据源之后,就可以添加一个监控面板,然后在面板中添加各种监控图表。比如,我们在一个下单次数图表中添加了下单收到、成功和失败三个指标。

关于这张图中的配置:
红色框数据源配置,选择刚才配置的数据源。
蓝色框 FROM 配置,选择我们的指标名。
绿色框 SELECT 配置,选择我们要查询的指标字段,也可以应用一些聚合函数。在这里,我们取 count 字段的值,然后使用 sum 函数进行求和。
紫色框 GROUP BY 配置,我们配置了按 1 分钟时间粒度和 reason 字段进行分组,这样指标的 Y 轴代表 QPM(每分钟请求数),且每种失败的情况都会绘制单独的曲线。
黄色框 ALIAS BY 配置中设置了每一个指标的别名,在别名中引用了 reason 这个 tag。
使用 Grafana 配置 InfluxDB 指标的详细方式,你可以参考这里。其中的 FROM、SELECT、GROUP BY 的含义和 SQL 类似,理解起来应该不困难。
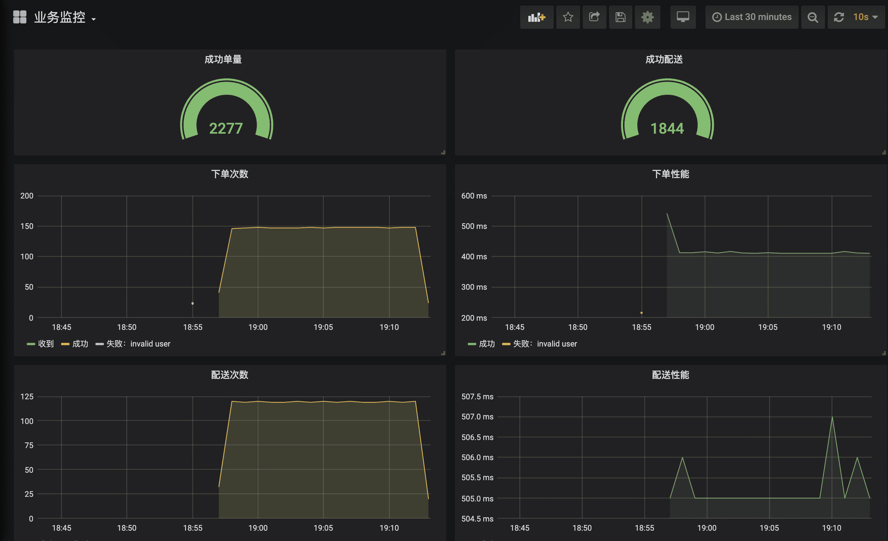
类似地, 我们配置出一个完整的业务监控面板,包含之前实现的 8 个指标:
配置 2 个 Gauge 图表分别呈现总订单完成次数、总配送完成次数。
配置 4 个 Graph 图表分别呈现下单操作的次数和性能,以及配送操作的次数和性能。
下面我们进入实战,使用 wrk 针对四种情况进行压测,然后通过曲线来分析定位问题。
第一种情况是,使用合法的用户 ID 和营业的商户 ID 运行一段时间:
wrk -t 1 -c 1 -d 3600s http://localhost:45678/order/createOrder\?userId\=20\&merchantId\=2
从监控面板可以一目了然地看到整个系统的运作情况。可以看到,目前系统运行良好,不管是下单还是配送操作都是成功的,且下单操作平均处理时间 400ms、配送操作则是在 500ms 左右,符合预期(注意,下单次数曲线中的绿色和黄色两条曲线其实是重叠在一起的,表示所有下单都成功了):

第二种情况是,模拟无效用户 ID 运行一段时间:
wrk -t 1 -c 1 -d 3600s http://localhost:45678/order/createOrder\?userId\=2\&merchantId\=2
使用无效用户下单,显然会导致下单全部失败。接下来,我们就看看从监控图中是否能看到这个现象。
绿色框可以看到,下单现在出现了 invalid user 这条蓝色的曲线,并和绿色收到下单请求的曲线是吻合的,表示所有下单都失败了,原因是无效用户错误,说明源头并没有问题。
红色框可以看到,虽然下单都是失败的,但是下单操作时间从 400ms 减少为 200ms 了,说明下单失败之前也消耗了 200ms(和代码符合)。而因为下单失败操作的响应时间减半了,反而导致吞吐翻倍了。
观察两个配送监控可以发现,配送曲线出现掉 0 现象,是因为下单失败导致的,下单失败 MQ 消息压根就不会发出。再注意下蓝色那条线,可以看到配送曲线掉 0 延后于下单成功曲线的掉 0,原因是配送走的是异步流程,虽然从某个时刻开始下单全部失败了,但是 MQ 队列中还有一些之前未处理的消息。

第三种情况是,尝试一下因为商户不营业导致的下单失败:
wrk -t 1 -c 1 -d 3600s http://localhost:45678/order/createOrder\?userId\=20\&merchantId\=1
我把变化的地方圈了出来,你可以自己尝试分析一下:

第四种情况是,配送停止。我们通过 curl 调用接口,来设置配送停止开关:
curl -X POST 'http://localhost:45678/deliver/status?status=false'
从监控可以看到,从开关关闭那刻开始,所有的配送消息全部处理失败了,原因是 deliver outofservice,配送操作性能从 500ms 左右到了 0ms,说明配送失败是一个本地快速失败,并不是因为服务超时等导致的失败。而且虽然配送失败,但下单操作都是正常的:

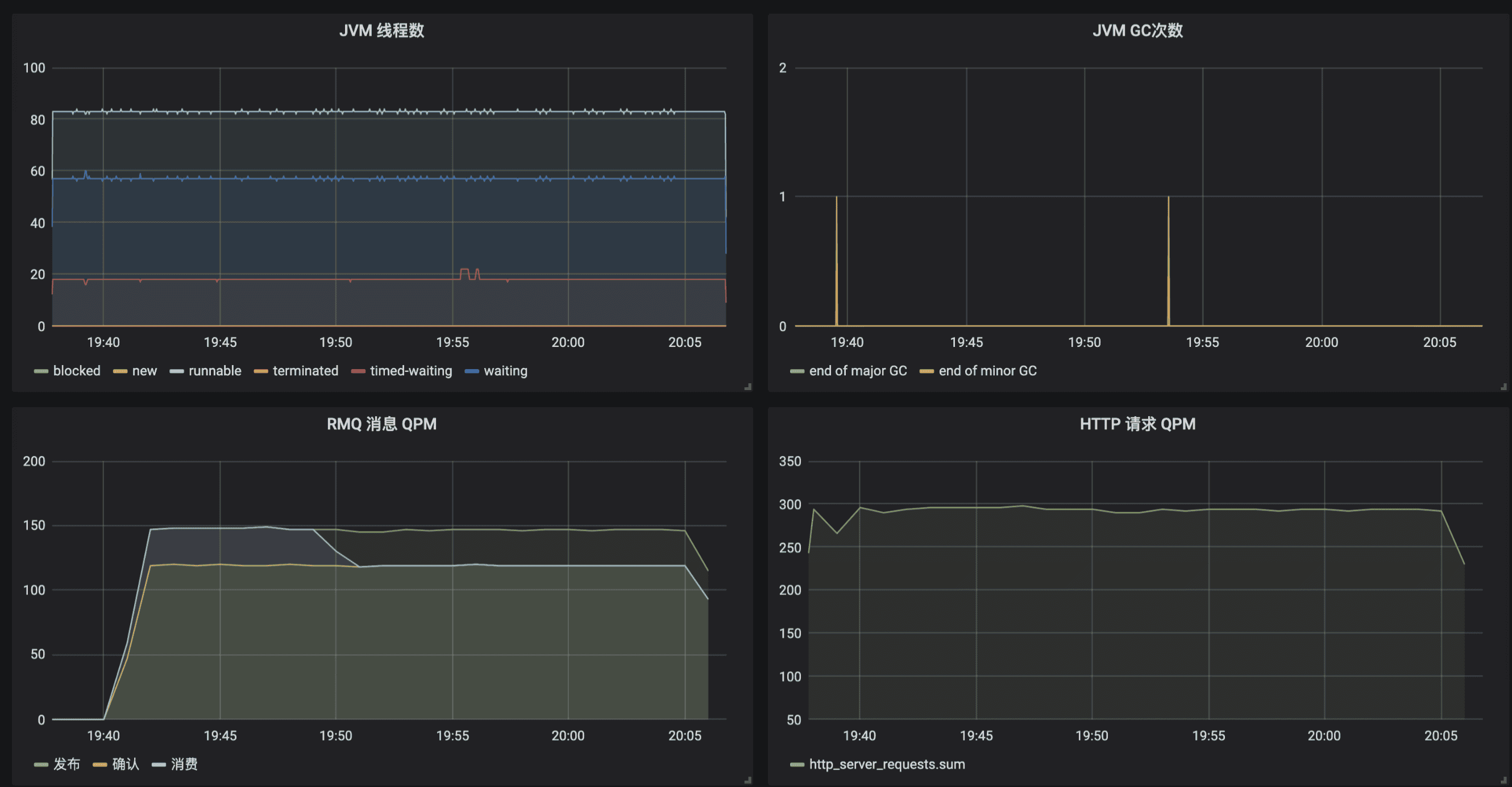
最后希望说的是,除了手动添加业务监控指标外,Micrometer 框架还帮我们自动做了很多有关 JVM 内部各种数据的指标。进入 InfluxDB 命令行客户端,你可以看到下面的这些表(指标),其中前 8 个是我们自己建的业务指标,后面都是框架帮我们建的 JVM、各种组件状态的指标:
\> USE mydb
Using database mydb
\> SHOW MEASUREMENTS
name: measurements
name
\----
createOrder_failed
createOrder_received
createOrder_success
createOrder_totalSuccess
deliverOrder_failed
deliverOrder_received
deliverOrder_success
deliverOrder_totalSuccess
hikaricp_connections
hikaricp_connections_acquire
hikaricp_connections_active
hikaricp_connections_creation
hikaricp_connections_idle
hikaricp_connections_max
hikaricp_connections_min
hikaricp_connections_pending
hikaricp_connections_timeout
hikaricp_connections_usage
http_server_requests
jdbc_connections_max
jdbc_connections_min
jvm_buffer_count
jvm_buffer_memory_used
jvm_buffer_total_capacity
jvm_classes_loaded
jvm_classes_unloaded
jvm_gc_live_data_size
jvm_gc_max_data_size
jvm_gc_memory_allocated
jvm_gc_memory_promoted
jvm_gc_pause
jvm_memory_committed
jvm_memory_max
jvm_memory_used
jvm_threads_daemon
jvm_threads_live
jvm_threads_peak
jvm_threads_states
logback_events
process_cpu_usage
process_files_max
process_files_open
process_start_time
process_uptime
rabbitmq_acknowledged
rabbitmq_acknowledged_published
rabbitmq_channels
rabbitmq_connections
rabbitmq_consumed
rabbitmq_failed_to_publish
rabbitmq_not_acknowledged_published
rabbitmq_published
rabbitmq_rejected
rabbitmq_unrouted_published
spring_rabbitmq_listener
system_cpu_count
system_cpu_usage
system_load_average_1m
tomcat_sessions_active_current
tomcat_sessions_active_max
tomcat_sessions_alive_max
tomcat_sessions_created
tomcat_sessions_expired
tomcat_sessions_rejected
我们可以按照自己的需求,选取其中的一些指标,在 Grafana 中配置应用监控面板:

看到这里,通过监控图表来定位问题,是不是比日志方便了很多呢?
今天,我和你介绍了如何使用 Spring Boot Actuaor 实现生产就绪的几个关键点,包括健康检测、暴露应用信息和指标监控。
所谓磨刀不误砍柴工,健康检测可以帮我们实现负载均衡的联动;应用信息以及 Actuaor 提供的各种端点,可以帮我们查看应用内部情况,甚至对应用的一些参数进行调整;而指标监控,则有助于我们整体观察应用运行情况,帮助我们快速发现和定位问题。
其实,完整的应用监控体系一般由三个方面构成,包括日志 Logging、指标 Metrics 和追踪 Tracing。其中,日志和指标我相信你应该已经比较清楚了。追踪一般不涉及开发工作就没有展开阐述,我和你简单介绍一下。
追踪也叫做全链路追踪,比较有代表性的开源系统是SkyWalking和Pinpoint。一般而言,接入此类系统无需额外开发,使用其提供的 javaagent 来启动 Java 程序,就可以通过动态修改字节码实现各种组件的改写,以加入追踪代码(类似 AOP)。
全链路追踪的原理是:
请求进入第一个组件时,先生成一个 TraceID,作为整个调用链(Trace)的唯一标识;
对于每次操作,都记录耗时和相关信息形成一个 Span 挂载到调用链上,Span 和 Span 之间同样可以形成树状关联,出现远程调用、跨系统调用的时候,把 TraceID 进行透传(比如,HTTP 调用通过请求透传,MQ 消息则通过消息透传);
把这些数据汇总提交到数据库中,通过一个 UI 界面查询整个树状调用链。
同时,我们一般会把 TraceID 记录到日志中,方便实现日志和追踪的关联。
我用一张图对比了日志、指标和追踪的区别和特点:

在我看来,完善的监控体系三者缺一不可,它们还可以相互配合,比如通过指标发现性能问题,通过追踪定位性能问题所在的应用和操作,最后通过日志定位出具体请求的明细参数。
今天用到的代码,我都放在了 GitHub 上,你可以点击这个链接查看。
Spring Boot Actuator 提供了大量内置端点,你觉得端点和自定义一个 @RestController 有什么区别呢?你能否根据官方文档,开发一个自定义端点呢?
在介绍指标 Metrics 时我们看到,InfluxDB 中保存了由 Micrometer 框架自动帮我们收集的一些应用指标。你能否参考源码中两个 Grafana 配置的 JSON 文件,把这些指标在 Grafana 中配置出一个完整的应用监控面板呢?
应用投产之前,你还会做哪些生产就绪方面的工作呢?我是朱晔,欢迎在评论区与我留言分享你的想法,也欢迎你把今天的内容分享给你的朋友或同事,一起交流。